[Freezing/Lagging] 企业微信0310更新后内存爆表
Tofloor
poster avatar
coldlook
deepin
2022-03-11 03:16
Author

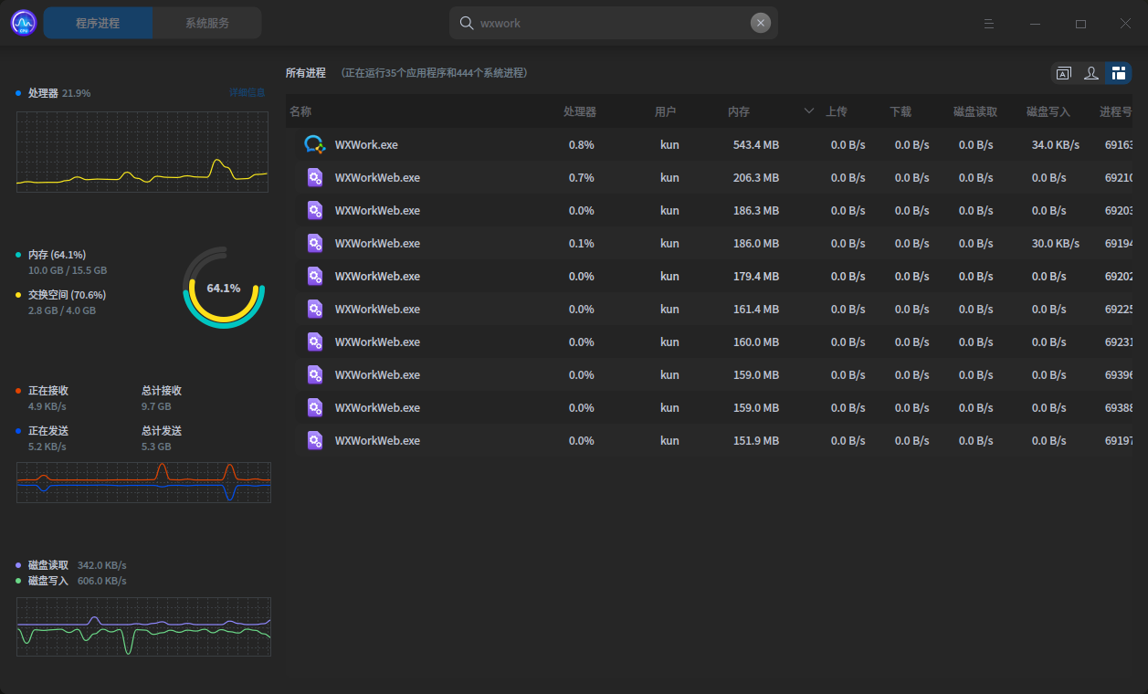
image.png

企业微信更新后, 超级占内存, 大约2G空间

Reply Favorite View the author
All Replies
deepin-superuser
deepin
2022-03-11 03:44
#1

要是只聊天的话,可以考虑干掉 WXWorkWeb.exe 这个进程

Reply View the author
sheldon0514
deepin
2022-03-24 00:30
#2

我是把这个物理文件替换成了一个空的

Reply View the author